Best Audience Analysis Tools to Help You Know Your Audience Inside Out

There’s one scenario that plays out more often than anyone admits. A mid-size DTC skincare brand blows $40K on a paid campaign that tanks. The targeting looked right: women 25–34, interested in skincare. But the campaign spoke to price-conscious shoppers, and the actual buyers were ingredient-obsessed millennials who couldn't care less about discounts. The brand was targeting a demographic. It needed to target a mindset.
That's the gap audience analysis tools are supposed to close. Not just age and zip code—but what your target audience actually thinks, feels, and does online. The best ones pull together audience data from social media analytics, review sites, forums, and news outlets, then layer on sentiment, psychographic data, and behavioral patterns so you can stop guessing and start knowing.
This guide covers what audience analysis really means, which tools do it best, and how to pick one that fits your team. We'll get opinionated about it, too—because not every tool on this list deserves your budget.
What are audience analysis tools?
Audience analysis tools are software platforms that collect and analyze data about people interacting with a brand across social media, the web, and other digital channels. They use AI to process demographic, psychographic, behavioral, and sentiment data, revealing who an audience is, what they care about, and the most effective ways to reach them.
That's the clean definition. Here's the messier truth: most marketing teams already have some version of audience data, scattered across six dashboards that don't talk to each other. Google Analytics tells you what happened on your website. Your CRM systems hold purchase history. Social platforms show engagement. But none of that tells you why your audience does what it does.
Audience intelligence tools try to stitch that picture together. They pull in audience data from social media platforms, review sites, forums, and online conversations to build a layered profile of your target audience.
The data points span demographic data (age, gender, job titles), psychographic data (values, media consumption, interests), and behavioral data (search behavior, purchase patterns, engagement trends). The good ones also add sentiment analysis, measuring how people actually feel about your brand, not just whether they clicked on something.
Types of audience analysis
There are five flavors, and they matter more than most marketers give them credit for.
Demographic analysis is the one everyone starts with—age, gender, income, geography. It's table stakes. Useful, but thin. Psychographic analysis is where things get interesting: interests, values, lifestyle preferences, and opinions. Two people can be the same age and live in the same city, and want completely different things from your brand. Psychographic data is what separates a useful persona from a useless one.
Behavioral analysis tracks what people actually do—purchase history, content consumption, engagement habits across digital platforms. Then there's geographic analysis, which matters more than you'd think for brands operating across multiple markets. What works in Berlin doesn't always work in São Paulo.
And finally, sentiment analysis that helps you know how your audience feels about your brand through AI social listening and natural language processing. This is the one that often gets overlooked, but it's arguably the most actionable. Knowing that 10,000 people mentioned you last week means nothing if you don't know whether they were praising you or roasting you. Tracking brand mentions without sentiment context is like reading headlines without the articles.
Why audience analysis matters in 2026
Three things have changed. First, marketing budgets aren't growing. According to Gartner's 2025 CMO Spend Survey, budgets have flatlined at 7.7% of company revenue. When you can't spend more, you have to spend smarter—and audience intelligence is how you do that.
Second, third-party cookies are basically dead. Privacy regulations keep tightening. The old spray-and-pray retargeting model is fading, and marketing teams need audience research drawn from consented, first-party, and publicly available data sources instead.
Third—and this one matters more than most people think—audiences are fragmented across Reddit, YouTube channels, TikTok, which is inhabited by influencers of many flavors, niche forums, podcasts, and platforms that didn't exist five years ago. You can't just study one channel anymore. Marketers should find out where their audience actually spends time before throwing money at any single channel. That's not radical advice. But surprisingly few teams actually do it.
Quick comparison: top audience analysis tools at a glance
Tool | Best for | Key feature | AI capabilities | Pricing tier |
YouScan | Visual audience analysis | AI image recognition + Audience Insights | Insights Copilot AI agent | From $499 (free trial) |
SparkToro | Audience research & discovery | Audience overlap data | AI-powered profiling | Free tier + paid |
Audiense | Twitter/X segmentation | IBM Watson personality insights | Personality trait analysis | From $696/mo |
GWI | Global consumer research | Survey panels in 50+ markets | GWI Spark AI | Enterprise |
Meltwater | Media intelligence | Journalist and PR database | AI media analysis | Enterprise |
Semrush One2Target | SEO + audience overlap | Competitor audience comparison | AI keyword intelligence | From $139.95/mo |
BuzzSumo | Content performance | Content engagement tracking | Trend detection | From $199/mo |
Google Analytics | Web traffic analysis | Free website analytics | GA4 predictive metrics | Free / GA 360 |
The best audience analysis tools for marketers
Not all of these tools do the same thing, and some are better fits than others depending on what you're actually trying to learn. Here's an honest look at each one.
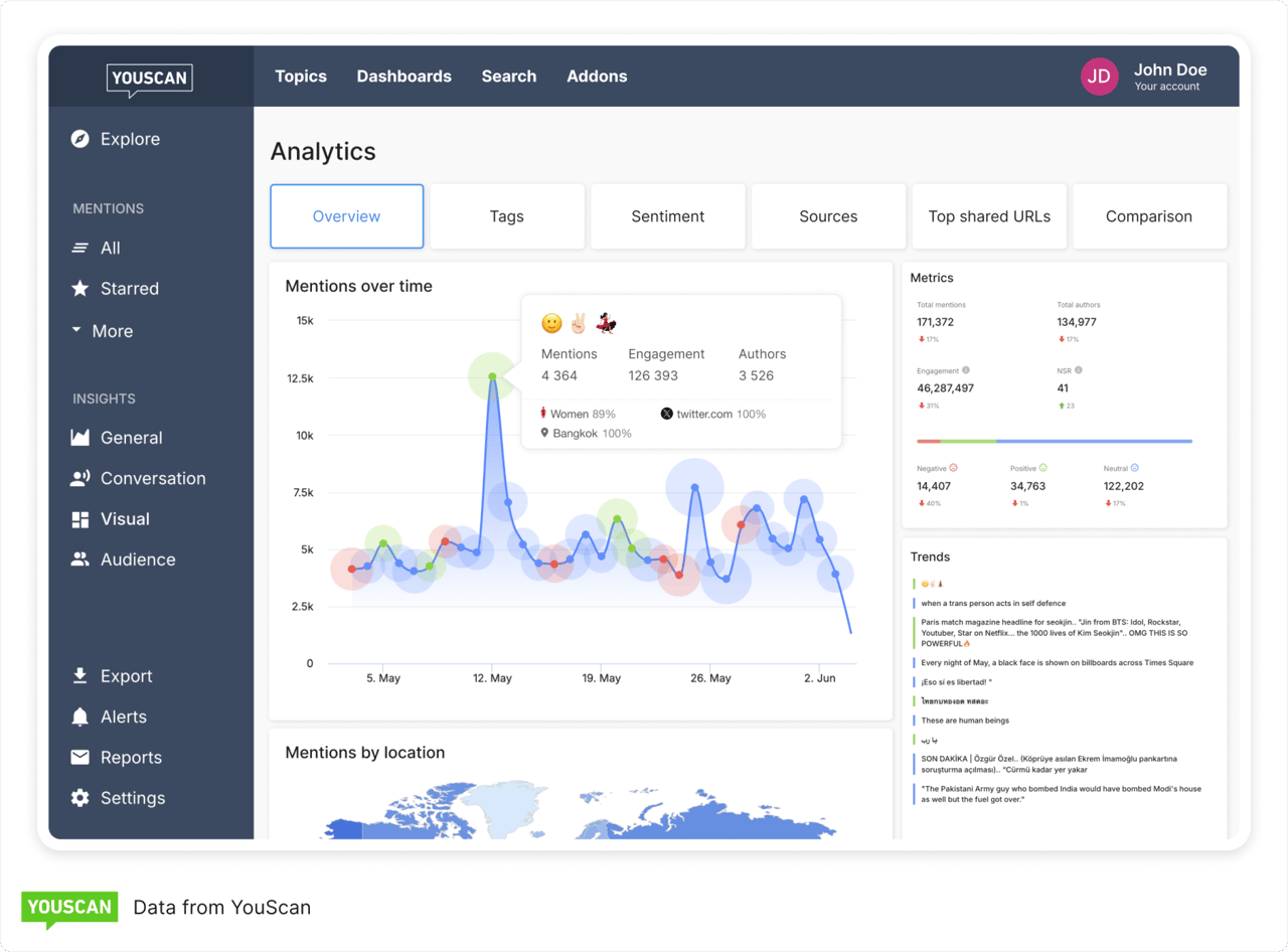
1. YouScan — Best for AI-powered visual audience analysis


If you're in consumer goods, food and beverage, fashion, or any space where visual social content matters, this is probably the tool to look at first. YouScan is an AI-powered social listening and audience intelligence platform, and its standout feature is Visual Insights—AI image recognition that detects brand logos, objects, scenes, and even demographic information in images people share on social media.
Why does that matter?
A huge percentage of brand-related content online is visual, and most tools only analyze text. If someone posts a photo with your product on a kitchen counter but doesn't tag you, text-only tools miss it entirely. YouScan catches it.
The platform processes 1 billion data points daily across 1 million media sources at 95% accuracy. Those aren't vanity numbers, that's a genuinely massive pool of consumer insights, and it's why Denstu Creative, McDonald’s, PepsiCo, and Samsung are on our client list.
The Audience Insights feature builds a full audience portrait—age, gender, location, interests, occupations—of the people actually discussing your brand. YouScan's AI detects over 500 interests and 8,500 unique professions, which is detailed enough to develop data-driven personas grounded in real audience data rather than guesswork.
And then there's Insights Copilot, a conversational AI agent you can just ask questions. "What are the top complaints about our new flavor?" or "Who are the most influential authors in this topic?" It pulls answers from real social posts, so you can verify what it tells you. It's one of the more practical uses of AI in social media analytics out there right now—less flashy, more functional.
Visual Insights with AI image recognition (logos, objects, scenes, demographics)
Audience Insights: age, gender, interests, occupations, influencer discovery
Insights Copilot AI agent for conversational data analysis
Sentiment analysis with emoji and context detection
Coverage across social media, blogs, forums, review sites, and news outlets
One thing to know: features like Audience Insights and Visual Insights are add-ons, so you'll want to scope your needs during the demo. But as Martin Miliev, VP of Social Intelligence at Publicis Groupe, put it: "We chose YouScan for its intuitive UX, advanced visual analytics, and wide platform coverage." That's consistent with what other teams report after using it.


2. SparkToro — Best for quick audience research and discovery


SparkToro does something different from most tools on this list. Instead of monitoring conversations, it analyzes behavioral data from millions of social profiles and web activity to show you where your audience actually hangs out—the accounts they follow, sites they visit, podcasts they listen to, and YouTube channels they're subscribed to.
As of early 2026, V2 also tracks search queries and AI tool usage among audience segments, which is genuinely interesting data that nobody else really offers yet.
It's the brainchild of Rand Fishkin (co-founded Moz), and the free tier gives you 10 searches a month. Paid plans start around $50/month. The tradeoff? It's a discovery tool, not a monitoring tool. No real-time brand mentions, no sentiment tracking. But for figuring out where to show up, it's excellent.
3. Audiense — Best for deep audience segmentation on Twitter/X


Audiense breaks audiences into very granular segments based on affinities, interconnections, and personality insights powered by IBM Watson. If you're doing psychographic analysis for media planning or ad strategies, this platform gives you a level of detail that's hard to replicate elsewhere. It's especially strong on X (formerly Twitter), where it maps how communities cluster around shared interests and specific audience segments.
Pricing starts around $696/month, which is steep for smaller teams. But if audience segmentation is your primary use case, the depth justifies it.
4. GWI — Best for global consumer research at scale
GWI is built on proprietary survey data from consumers across 50+ markets—actual structured surveys covering attitudes, interests, media consumption, and purchasing behavior.
Their AI assistant, GWI Spark, takes natural language queries. It's a favorite among media agencies for media planning and competitive analysis. Survey data gives you depth at a point in time, not real-time tracking. Enterprise pricing.
5. Meltwater — Best for media intelligence and PR
Meltwater is the tool PR and comms teams tend to gravitate toward, thanks to its journalist database and media outreach features. It offers audience data—demographics, interests, influencer identification—alongside social listening and media monitoring. If media intelligence is your core need with audience insights on the side, it works. Enterprise pricing, undisclosed.
6. Semrush One2Target — Best for SEO-focused audience overlap analysis


If you're already paying for Semrush for SEO, the One2Target tool is a nice bonus. It breaks down the audience of any website by demographics, interests, and social platforms.
The real win is competitor research—compare your audience against up to five competitors to spot new audience segments you're missing. It's not as deep as dedicated audience intelligence tools, but the integration with Semrush's broader SEO toolkit makes it practical. Plans start at $139.95/month.
7. BuzzSumo — Best for content-driven audience insights


BuzzSumo comes at audience analysis from the content side—what resonates, what gets shared, what earns backlinks. Its Content Analyzer helps you understand what your audience cares about right now based on actual engagement data across social platforms.
Narrower than full-spectrum audience intelligence platforms, but if content is your main lever, it's fast and useful. From $199/month.
8. Google Analytics — Best free tool for web-based audience data


GA4 does audience-level reporting on demographics, interests, and acquisition channels, plus predictive metrics like purchase and churn probability. It's free.
You almost certainly already have it. But it only covers your own website traffic—for the full picture, you'll need
social media monitoring tools and other marketing tools alongside it.
How to choose the right audience analysis tool
Too many teams pick tools based on a flashy demo and abandon them three months later. So here's what actually matters.
Data sources and coverage come first. Do you need data from social media platforms only, or also review sites, forums, and news outlets? YouScan and Meltwater cover a wide range of data sources. SparkToro focuses on behavioral profile data. If your niche audiences live on Reddit or industry forums, make sure your tool actually covers those channels. Don't assume.
AI and automation capabilities are the dividing line between tools that save you time and tools that create more work. Platforms with built-in AI—like YouScan's Insights Copilot or GWI Spark—let you gain insights by asking plain-language questions instead of building complex Boolean queries. That's not a small thing when you need answers before tomorrow's meeting.
Think about whether you need real-time vs. historical data. Social listening tools give you real-time monitoring of brand mentions and audience engagement. Survey-based platforms give you deep periodic snapshots. And always check whether the tool integrates with your CRM systems, email platform, or ad manager—siloed data is almost worse than no data.
CMOs are leveraging data analytics and technology, particularly AI, in order to squeeze more from static budgets. The right tool pays for itself when it helps you make data-driven decisions instead of expensive guesses.
How to do audience analysis: a step-by-step approach
Having the right tool is half the equation. You still need a process. Here's one that works.
Step 1: Define your goals. "Understand our audience" is not a goal. "Identify the top three interest categories among women 25–34 who mention our brand" is. Clear research questions lead to actionable insights. Vague ones lead to dashboard tourism.
Step 2: Collect data from multiple sources. Pull audience data from social media, website analytics, CRM systems, and any other customer data you have. A social listening platform like YouScan can aggregate social and visual data from across the web. Your CRM covers purchase history and direct feedback. The goal is to conduct market research using as many complementary data sources as possible.
Step 3: Segment your audience. Don't analyze everyone at once. Break your audience into specific audience segments by demographics, interests, behaviors, or engagement level. Audience segmentation is what makes the difference between a generic campaign and one that actually converts.
Step 4: Analyze behavior and sentiment. What content does each segment engage with? What complaints keep coming up? Tools with sentiment analysis make this step dramatically faster. Without them, you're reading thousands of comments by hand. With them, you're spotting patterns in minutes.
Step 5: Build personas and activate. Turn findings into data-driven personas—demographic profiles, behavioral patterns, preferred channels, pain points. Then actually use them. Adjust your marketing messages, refine your ad strategies, and align content with what each segment wants to hear. A persona that lives in a slide deck and never touches a campaign is a waste of time.
Key use cases for audience analysis tools
Brand health tracking and reputation management
This is the most immediate use case and probably where most teams start. Are people talking about you positively or negatively? What's driving the conversation? YouScan's brand health tracking pairs mention monitoring with visual insights—catching brand appearances in images that text-only tools completely miss. If someone photographs your product on a shelf next to a competitor's, that's data. Most tools won't see it.
Competitive intelligence
Understanding your competitors' audiences is just as valuable as understanding your own—maybe more so when you're trying to grow. Competitive analysis through audience intelligence tools shows you where audiences overlap, what content resonates with their followers, and where gaps exist. This kind of demand intelligence is how you find niche audiences that nobody else is serving well.
Content strategy and campaign optimization
When you know what topics, formats, and channels your audience prefers, campaign performance stops being a guessing game. Audience behavior data tells you whether your target customers respond better to video or long-form posts, which social platforms matter most, and what emerging trends deserve your attention. That kind of audience alignment is what turns mediocre marketing efforts into ones that actually move numbers.
Influencer identification and partnership
Here's the thing about influencer marketing: follower count tells you almost nothing. What matters is audience overlap. Audience intelligence tools help you find creators whose followers actually match your target audience by demographics, interests, and engagement. YouScan's Social Audiences feature lets you build influencer marketing strategies based on real audience data—not vanity metrics and a gut feeling.
Conclusion
The gap between brands that understand their audience and brands that don't is only getting wider. Audience analysis tools aren't a nice-to-have anymore—they're the backbone of marketing strategies that deliver results instead of excuses.
If you want a platform that combines social listening, visual analysis, and audience intelligence without needing three separate subscriptions, YouScan is worth a serious look. Request a free demo and see how it works in practice. Sometimes the best way to evaluate a tool is just to see it handle your actual data.


FAQs
What are audience analysis tools, and how do they work?
Audience analysis tools are software platforms that collect and analyze data about a brand's audience across social media, web, and other digital channels. They use AI to process demographic, psychographic, behavioral, and sentiment data, revealing who the audience is, what they care about, and how to reach them effectively.
What is the difference between audience analysis and social listening?
Social listening tracks brand mentions and conversations across platforms. Audience analysis goes deeper by profiling who is talking—their demographics, interests, occupations, and behaviors. Advanced platforms like YouScan combine both capabilities, giving marketing teams the full picture.
What are the main types of audience analysis?
The five core types are demographic analysis (age, gender, location), psychographic analysis (interests, values, opinions), behavioral analysis (purchase patterns, engagement habits), geographic analysis (regional preferences), and sentiment analysis (brand perception, emotional response). Most effective approaches combine multiple types.
How do AI-powered audience analysis tools improve marketing ROI?
AI automates data processing, identifies patterns humans miss, enables real-time insights, and supports predictive analytics. By enabling data-driven decisions about targeting and messaging, these tools reduce wasted spend and improve campaign performance.



