Top metrics in social media monitoring

With the help of monitoring, you can evaluate your presence on social media and how well your brand is recognized.
🤔 What is your brand's reputation compared to your competitors? Is 10% of negative mentions per month a lot or a little in your industry? What sources are talking about you the most? How many people can potentially see posts or articles in the media about your company? How good is your customer experience?
You can answer these and many other questions with the help of YouScan — a social media monitoring system. We have collected eight key metrics that are worth your attention:
Brand presence in social media (the number of all mentions for the period);
Share of Conversation;
Number of Word of Mouth (WOM) mentions;
Net Sentiment Rate (NSR);
Engagement;
Sources distribution;
Potential reach;
Influence score.
Brand presence in social media
Evaluate the total number of mentions of your brand, product, or service in various sources over a certain period. This will help you understand your brand's general interest and track discussions' dynamics over time.
You can analyze changes in the number of mentions and identify discussion spikes, which will help you understand which events or activities most respond to your audience.


Share of Conversation
The number of mentions should be studied from different angles.
Share of Conversation (SOC) shows the percentage of mentions of you compared to your competitors (i.e., your relevance in the industry).
For example, you are launching a new cosmetics brand and want to know which competitors are getting more attention and discussion on social media. By analyzing this data, you can identify customer needs and expectations to make informed decisions when creating your marketing and business strategies.


SOC is calculated by dividing the total number of mentions across all brands by the number of mentions for a particular brand.
Number of Word of Mouth (WOM) mentions
A brand name can be mentioned in thousands or even tens of thousands of posts. But how many of them are advertising, and how many are audience opinions?
Understanding the percentage of Word of Mouth (WOM) mentions can help with this. WOM mentions refer to posts or comments where a person shares their experience interacting with a brand, encapsulating their opinion, actions, and desires.


Word of Mouth gives you direct access to real user reviews and opinions to help you better understand your target audience, identify their needs and preferences, and improve your engagement with them.
You can apply the WOM filter while working in the stream of mentions. For example, to see what users are writing about you, but without an official company response.
You can also apply the WOM filter when creating dashboards.


Net Sentiment Rate (NSR)
NSR is the ratio of positive and negative mentions in a stream. Tracking the emotional colouration will help you assess the overall reaction of the audience to your brand or specific events.


For example, you have launched a new advertising campaign and want to understand how it is perceived, what emotions it evokes in the audience, and how it affects the brand's reputation. To do this, select the desired period in the calendar and compare the indicators.
NSR is calculated using the following formula:


You can also compare your NSR with competitors in the industry:


Engagement
One of the leading indicators of audience interest in a brand is engagement, which is the sum of likes, comments, and reposts to posts that mention it.
Knowing your target audience well, interacting with them, and providing them with content that interests them will help increase their engagement.
While in your own accounts, you can get analytics on your own posts, YouScan allows you to collect information on almost all publications on the Internet, regardless of the author.
With YouScan, you can analyze not only the overall engagement, but also the engagement of individual posts, authors, and even discussion trends.


You can also:
sort mentions by engagement/comments to see the most popular ones.


check the distribution of engagement for mentions over time.


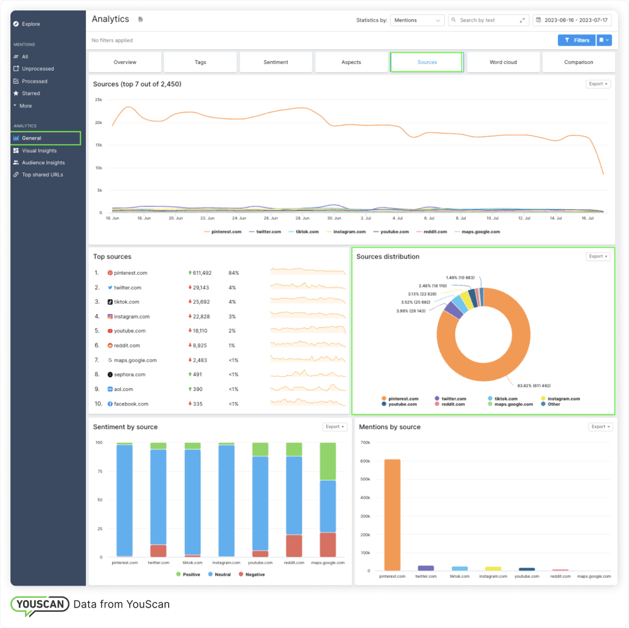
Sources distribution
This metric helps you to find out which source is most often written about you and in what tone. This lets you understand which source to focus more on in your marketing and communication efforts.


By analyzing the distribution of sources, you can find out, for example, that the Pinterest source is especially important for Sephora because it contains a lot of photo content.


Depending on the goals, a brand can either strengthen its presence on social media or focus on working with mentions on Pinterest, as this is where the brand's audience is most active.
Potential reach
Potential reach shows how many users could potentially see a mention of you on social media.
Keep in mind that the potential reach does not tell you how many people have interacted with the content. To find out, you need to look at engagement metrics, such as likes, views, comments, and others.


You can use the potential reach to:
sort mentions in the stream of mentions and finds mentions that were potentially seen by a wider audience.


track changes in potential reach over time in the Analytics tab using the Statistics by feature, or even create a custom widget in your custom dashboards to track this metric.
Influence score
The influence score shows the number of interactions with an author's content in relation to the number of views or subscribers. This indicator is calculated in relation to other authors on the same platform or in the same source.
The influence score ranges from 1 to 10 for each author based on their engagement rate compared to the average engagement rate received by authors from the same source.
The Influence Score helps you identify the most influential authors on a topic. You can use this information to build effective strategies for collaborating with influential authors and improving your relationships with them.


So, we've covered eight basic metrics that can help you keep a finger on the pulse of your brand's online presence. To explore YouScan's capabilities, you can try our free Demo. If you have any questions, feel free to contact us at support@youscan.io. We are always happy to assist you! 🤗

.png)

