Приклади моніторингу соцмереж 2026: результати, що мотивують

Приклади моніторингу соцмереж 2025 року демонструють, як бренди можуть перетворювати хаотичний онлайн-шум на реальні бізнес-результати. Компанії на кшталт McDonald's, Stanley та Ryanair стали справжніми майстрами раннього виявлення трендів і швидкої реакції на них.
Ці кейси показують: бренди, які готові уважно слухати онлайн-розмови, здатні перетворювати відгуки, віральні моменти й навіть помилки конкурентів на сильні маркетингові результати. Тренди тепер набирають популярність за години, а не дні. Один віральний допис — позитивний чи негативний — може миттєво змінити репутацію бренду.
У цій статті ви отримаєте покрокові стратегічні поради та ефективні приклади моніторингу соцмереж, які бренди успішно застосували на практиці. Це не просто надихаючі історії — це готові сценарії, які можна використати для власних перемог. Від антикризового менеджменту до вдосконалення продукту — ці реальні ситуації показують, як перетворити соціальний шум на корисні інсайти.
Що таке моніторинг соцмереж?
Моніторинг соцмереж — це моніторинг онлайн-розмов про ваш бренд, конкурентів та індустрію, що дозволяє отримати глибинні інсайти для ухвалення рішень. Це крок далі за звичайний моніторинг, який просто рахує згадки; моніторинг аналізує контекст і настрій за цими згадками.
Проводячи моніторинг соцмеред, ви відстежуєте, що люди говорять у соцмережах — розумієте, як клієнти почуваються, що їх дратує чи надихає.
Моніторинг соцмереж vs соціальне слухання:
Моніторинг: просто сповіщає, що ваш бренд згадано.
Слухання: аналізує розмови, щоб дати глибші, практичні інсайти.
Моніторинг соцмереж говорить вам, що про вас кажуть. Соціальне слухання пояснює, чому це важливо і як вам варто реагувати.
Це більше, ніж просто відстеження видимості бренду. Важливо контролювати інсайти індустрії, розуміти, що говорять про конкурентів, а також помічати тренди, які можуть вплинути на ваш бізнес.


Основні дії під час моніторингу соцмереж:
Відстеження згадок усюди, де люди спілкуються
Аналіз тону та настрою розмов
Виявлення скарг і компліментів
Знаходження нових трендів раніше за інших
Розуміння того, як позиціонують себе конкуренти
Медіамоніторинг охоплює новинні сайти та традиційні ЗМІ. Моніторинг соцмереж зосереджений на платформах, де відбуваються реальні розмови.
Чому приклади моніторингу соцмереж мають значення
Реальні приклади дозволяють позбутися теорії та показують, як саме моніторинг соцмереж приносить результати. Ви можете простежити шлях від розмов клієнтів — до конкретних бізнес-рішень.
Такі кейси демонструють перевірені підходи, які можна застосувати у власній роботі. Антикризові реакції, цикли роботи з відгуками, дії у відповідь на поведінку конкурентів — ці патерни повторюються в різних індустріях.
Навчання відбувається значно швидше, коли бачиш, що реально працює. Нехай інші роблять помилки — ви можете вчитися на їхніх перемогах і провалах у боротьбі за сприйняття бренду.
Основні переваги вивчення прикладів:
• Розпізнавання патернів — ви починаєте помічати сценарії, які стабільно працюють
• Зниження ризиків — уникаєте чужих помилок, перш ніж вони стануть вашими
• Швидкі результати — одразу переходите до дієвих стратегій
• Чіткість дій — розумієте, які кроки ведуть до реальних змін
Проаналізуйте, як бренди помічають негатив раніше, використовують дані про задоволеність клієнтів для змін у продукті та коригують маркетингові повідомлення на основі того, що люди реально говорять.


Час — вирішальний фактор. Різниця між тим, щоб помітити тренд і відреагувати на нього, визначає, чи переможете ви, чи відстанете. Найкращі бренди рухаються швидко, тоді як інші застрягають у нескінченних обговореннях.
Чим більше кейсів ви аналізуєте, тим очевиднішими стають повторювані патерни. Незалежно від того, реагуєте ви на критику чи підхоплюєте віральний тренд, існують робочі фреймворки, які можна адаптувати під власну ситуацію.
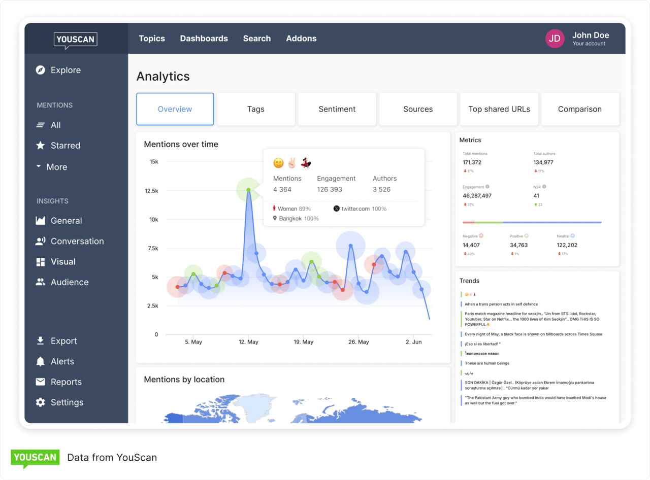
Щоб реалізувати все це ефективно, найкращим підходом є використання інструмента моніторингу соцмереж, такого як YouScan. Наш Insights Copilot — перший ШІ-агент, створений спеціально для моніторингу соцмереж. Він дозволяє дослідникам і аналітикам відсіювати шум і знаходити надійні, практичні інсайти.


Топ приклади моніторингу соцмереж і галузеві тренди (2025)
Ці бренди перетворили моніторинг постів у соцмережах на реальні бізнес-результати. Кожен із цих прикладів соціального слухання демонструє, як відстеження згадок бренду у великих соціальних мережах може відкрити несподівані можливості.
Реакція McDonald's на критику цін


Клієнти почали публікувати фото сетів із Big Mac за $18, і раптом всі заговорили про те, що McDonald's стає надто дорогим. Обговорення швидко загострилося на всіх їхніх соцмережах.
Бренд відстежував скарги на ціни, невдоволення меню та загальний настрій аудиторії (який, очевидно, був не найкращий).
McDonald's відповів запуском набору за $5, а CEO публічно прокоментував ціноутворення під час дзвінків із акціонерами. Це дещо заспокоїло ситуацію, хоча частина аудиторії все ще залишалася незадоволеною.
Кампанія Duolingo «Смерть Дуо»


Роками користувачі створювали меми про те, що совеня-маскот Duolingo занадто агресивно нагадує про уроки. Це стало жартом, а потім — справжнім культурним феноменом.
Duolingo уважно стежив за цими мемами, згадками маскота та всім дивним гумором, який вигадували фанати. Замість того щоб ігнорувати або боротися з цим, бренд зіграв у тональність спільноти й опублікував жартівливий «анонс смерті» сови. Ризиковано — але ідеально у духу їхньої аудиторії.
Результат? Кампанія вибухнула. До неї долучилися навіть знаменитості, зокрема Дуа Ліпа, і всі знову заговорили про Duolingo. Це показовий приклад того, як не варто ставитися до себе надто серйозно й дозволяти фанатам розвивати власний жарт.
Історія про пожежу авто з кружкою Stanley


Ця історія — справжня дичина: авто клієнта згоріло дотла, але його кружка Stanley вижила… і навіть зберегла лід усередині. Історія стала віральною, і люди не могли перестати обговорювати, наскільки міцними мають бути ці кружки.
Stanley відстежив хвилю згадок про довговічність продукту та реальні свідчення користувачів. Президент компанії особисто втрутився й запропонував замінити клієнту весь автомобіль. Цей щедрий крок перетворив катастрофу на зворушливий момент.
І стратегія спрацювала: +21,8 тис. додаткових згадок бренду та величезна кількість автентичних доказів, що продукт справді відповідає заявленим обіцянкам.
Samsung проти реклами Apple «Crush»


Apple випустили суперечливу рекламу iPad, де гідравлічний прес знищував творчі інструменти. Художня спільнота це не сприйняла — хвиля обурення почалася миттєво.
Samsung побачив негативні реакції, особливо серед креаторів, і швидко зняв відповідне відео, яке замість знищення — вшановувало творчі інструменти. Це був розумний хід, що позиціонував Samsung як бренд, який «розуміє» творців.
Компанія змогла скористатися поганою пресою Apple, не повторивши її помилки. Розумно, правда?
Криза Lyft через зниклого кота
Після візиту до ветеринара кіт пасажирки Lyft зник, і історія миттєво стала віральною — понад 10 мільйонів переглядів, користувачі вимагали, щоб Lyft щось зробив.
Lyft стежив за емоційними публікаціями, скаргами та швидкістю поширення історії. Компанія швидко втрутилася: відправила команду на пошуки та навіть залучила CEO, який комунікував у соцмережах.
Кота знайшли, і те, що могло обернутися PR-катастрофою, перетворилося на зворушливу перемогу для спільноти. Іноді достатньо просто з’явитися та допомогти.
Ці приклади моніторингу соцмереж показують: коли ви звертаєте увагу на те, що говорять люди, ви створюєте більш автентичну присутність бренду та моменти, які справді важливі для клієнтів.
Патерни та уроки з цих прикладів
Швидкість — усе. Коли починається віральний момент, моніторинг соцмереж дозволяє помітити його ще до масштабного злету. Бренди, які реагують швидко, отримують максимальні переваги.
Не стежте лише за своїм брендом — відстежуйте конкурентів. Конкурентний аналіз відкриває слабкі місця та можливі «вікна» для маневру. Коли конкурент помиляється, швидка реакція може вивести ваш бренд на виграшну позицію.
Негативний настрій — не завжди зло. Іноді це трамплін для вірального успіху, якщо реагувати щиро. Люди обирають чесність замість корпоративної, сухої відповіді. Сміливі, реальні відповіді майже завжди перевершують обережні та шаблонні.


User-generated контент становить більшість автентичних згадок брендів. Не обмежуйтеся назвою бренду — відстежуйте категорії продуктів і тренди індустрії. Так можна знайти фанатів, про яких ви навіть не здогадувалися.
Культурні розмови — золота жила для позиціонування. Аналіз сентименту підказує, коли варто долучитися до дискусії, а коли краще промовчати. Іноді тиша — найкраща стратегія.
Перетворюйте дані моніторингу на дії. Найефективніші партнерства виникають із інсайтів про аудиторію, які показують спільні цінності. Не просто збирайте позитивні згадки — використовуйте їх у кампаніях.
Візуальний контент теж важливий. Аудиторія змінюється залежно від платформи. Відстежуйте логотипи та продукти на зображеннях, а не лише у текстових згадках.
Смаки споживачів змінюються щодня. Інсайти моніторингу соцмереж мають цінність лише тоді, коли ведуть до реальних рішень щодо продуктів, повідомлень або партнерських маркетингових стратегій.


Як налаштувати моніторинг соцмереж крок за кроком
То як же застосовувати всі ці приклади моніторингу соцмереж на практиці? Почніть із плану. Визначте, чого хочете досягти, і не ускладнюйте процес. Ось як це зробити:
1. Визначте результати
Обирайте цілі на кшталт скорочення часу реакції на кризу чи збільшення кількості контенту, створеного користувачами. Оберіть два-три метрики, щоб вимірювати прогрес.
2. Створіть розумні пошукові запити
Відстежуйте назви бренду й продуктів, керівництво компанії та ключові слова конкурентів. Не забудьте про поширені помилки у написанні та хештеги, якими користуються люди.
3. Розпочніть візуальний моніторинг
Слідкуйте за появою логотипів і продуктів на фото. Багато згадок відбувається без тексту — візуальний моніторинг соцмереж фіксує те, що пропускають слова.
4. Налаштуйте розумні сповіщення
Отримуйте повідомлення, коли згадки або сентимент різко зростають. Налаштуйте пороги для моментів, коли про вас говорять як великі, так і нішеві інфлюенсери чи креатори.
5. Реагуйте швидко
Коли надходить сповіщення, дійте. Відповідайте, поширюйте або проявляйте креатив — як у наведених прикладах моніторингу соцмереж.
6. Використовуйте ШІ для підсумовування трендів
Розмовні AI-інструменти допомагають автоматично виявляти щотижневі патерни та драйвери. Це економить час і допомагає помітити те, що легко прогавити.
7. Відстежуйте свій вплив
Вимірюйте залученість, частку голосу та конверсії за допомогою інструментів монітоингу соцмереж, таких як YouScan. Використовуйте ці дані, щоб постійно вдосконалювати підхід.
Ефективна стратегія моніторингу соцмереж має бути безперервною, а не одноразовою акцією.
Можливості інструментів моніторингу соцмереж, які забезпечують такі результати
Інструменти моніторингу соцмереж — це значно більше, ніж красиві дашборди. Правильні функції допомагають перетворити хаотичний онлайн-шум на інсайти, що реально допомагають бізнесу.
Визначення сентименту й емоцій дає змогу вчасно виявляти кризи. Якщо ваш бренд починають активно критикувати — ви маєте дізнатися про це одразу.
Кластеризація тем і виявлення трендів дозволяє помічати нові меми та хештеги раніше за інших. Головне — увійти в тренд на початку та максимально використати момент.
Розпізнавання візуального контенту показує, коли ваш логотип чи продукт з’являється на фото чи у відео — навіть якщо вас не тегнули. Це великий пласт додаткових згадок, який легко пропустити.
Пошук інфлюенсерів і спільнот допомагає виявити людей, які вже говорять про вашу індустрію чи конкурентів. Ці голоси можуть як допомогти, так і нашкодити — тому важливо знати, хто вони.
Конкурентний аналіз показує, як ви виглядаєте на тлі конкурентів. Чи говорять про вас більше? Чи ваші кампанії впливають краще? Відповідь — у даних моніторингу соцмереж.
Сповіщення в режимі реального часу рятують, коли події розгортаються стрімко. YouScan повідомляє за лічені хвилини, а не години, що дозволяє перетворювати короткочасні моменти на довготривалі результати для здоровʼя бренду.
Розмовний ШІ та Copilot-функції знімають рутинне навантаження з аналізу. Щотижневі дайджести? Практичні рекомендації? Інструменти на кшталт YouScan роблять важку роботу за вас, щоб ви могли зосередитися на креативних рішеннях.
Завершальні слова
Перемоги у моніторингу соцмереж зазвичай ідуть простим шляхом: сигнал → рішення → результат. Бренди, які ведуть гру у 2026 році, не просто збирають дані — вони діють швидко.
McDonald's вчасно помітив кризові сигнали та перетворив скарги на зміни в меню. Duolingo помітив тренди у контенті користувачів і використав їх, створивши віральні моменти. Stanley звернув увагу на згадки конкурентів і використав інсайти для посилення позиціонування.
Це не вища математика, але потрібна сміливість, щоб діяти миттєво.
Хочете спробувати щось, що реально дає результат? Оберіть один пункт і протестуйте цього тижня:
• Антикризовий моніторинг — налаштуйте сповіщення про негативні згадки.
• Підсилення UGC — знаходьте й поширюйте контент клієнтів.
• Відстеження конкурентів — слідкуйте, що говорять про ваших опонентів.
Не ускладнюйте. Просто почніть. Моніторинг соцмереж працює лише тоді, коли ви щось робите з тим, що почули.
У 2025 році бренди, які створюють хвилі, користуються ШІ-інструментами, що відстежують як візуальні, так і текстові сигнали швидше, ніж будь-хто інший. Вони ловлять можливості, поки інші все ще гортають стрічку.
Хочете перейти від моніторингу — до реальних перемог? YouScan виявляє сигнали, які ви легко могли б пропустити, і робить це з вражаючою швидкістю.
Клієнти вже говорять про вас. Помітите ви це першими чи хтось інший?
FAQ
Що таке моніторинг соцмереж?
Моніторинг соцмереж — це відстеження всього, що люди говорять про ваш бренд, конкурентів чи індустрію онлайн. Ви аналізуєте згадки, хештеги, коментарі — будь-які релевантні розмови у соцмережах.
Дані збирають із платформ на кшталт Twitter (X), Instagram, Facebook, TikTok і Reddit. Потім ці розмови аналізують, щоб помітити тренди та зрозуміти, що думає ваша аудиторія.
Який інструмент моніторингу соцмереж найкращий?
Єдиного «найкращого» інструмента немає — усе залежить від потреб і бюджету. YouScan, Hootsuite Insights, Sprout Social та Mention — усі хороші варіанти.
YouScan, наприклад, має AI-аналіз сентименту та емоцій — дуже корисно для реактивного моніторингу. Головне — визначити потрібні вам функції.
Як практикувати моніторинг соцмереж?
Почніть із налаштування сповіщень за назвою бренду та ключовими словами. Відстежуйте, що говорять про конкурентів, і не забувайте про хештеги.
Налаштуйте автоматичні звіти, щоб щотижня переглядати тренди. І якщо хтось звертається до вас — особливо зі скаргою — реагуйте швидко. Використовуйте отримані інсайти для покращення продукту чи маркетингу.
Які є 5 популярних соцмереж?
Ось п’ять найбільших:
• Facebook — досі найбільша соцмережа у світі.
• Instagram — платформа фото та відео.
• Twitter/X — найкраще місце для реальних розмов та новин у режимі онлайн.
• TikTok — дім коротких відео.
• LinkedIn — ключова мережа для професійної комунікації.
Кожна з цих платформ приваблює різних користувачів і підтримує різні формати контенту. Розумно зосередити моніторинг там, де справді є ваша цільова аудиторія.



