Зустрічайте Audience Insights в YouScan!

Якщо ви експерт із дослідження споживачів, маркетолог або PR-профі, ви знаєте, як важливо бути в курсі думок користувачів у соціальних мережах. Можливо, ви вже використовуєте просунуту платформу для social listening, наприклад YouScan, Brandwatch, Talkwalker, NetBase, Synthesio або Meltwater. Але традиційний моніторинг соцмереж недостатній для дійсно глибокого розуміння аудиторії.
Після того, як ви опанували виявлення споживчих інсайтів та управління репутацією в Інтернеті, відстежуючи конкретні ключові слова (наприклад, назву вашого бренду), наступним кроком буде перейти до візуального рівня. За допомогою YouScan ви можете відстежувати публікації з фото, які містять логотип вашого бренду. Звіти на основі штучного інтелекту допоможуть вам розкрити новий пласт споживчих інсайтів через аналіз зображень.
Але що якщо ви хочете максимально поглибити розуміння своїх клієнтів? А саме дізнатися, як їхні інтереси, професії та демографічні показники впливають на їхнє ставлення до брендів, продуктів чи подій?
💡Щоб допомогти вам у цьому, ми випустили доповнення Audience Insights у YouScan.
Воно дозволить вам краще зрозуміти споживачів та інфлюенсерів. Це означає, що ви зможете вдосконалити свої маркетингові кампанії або побудувати більш ефективну комунікаційну стратегію.
Audience Insights має такі складові:
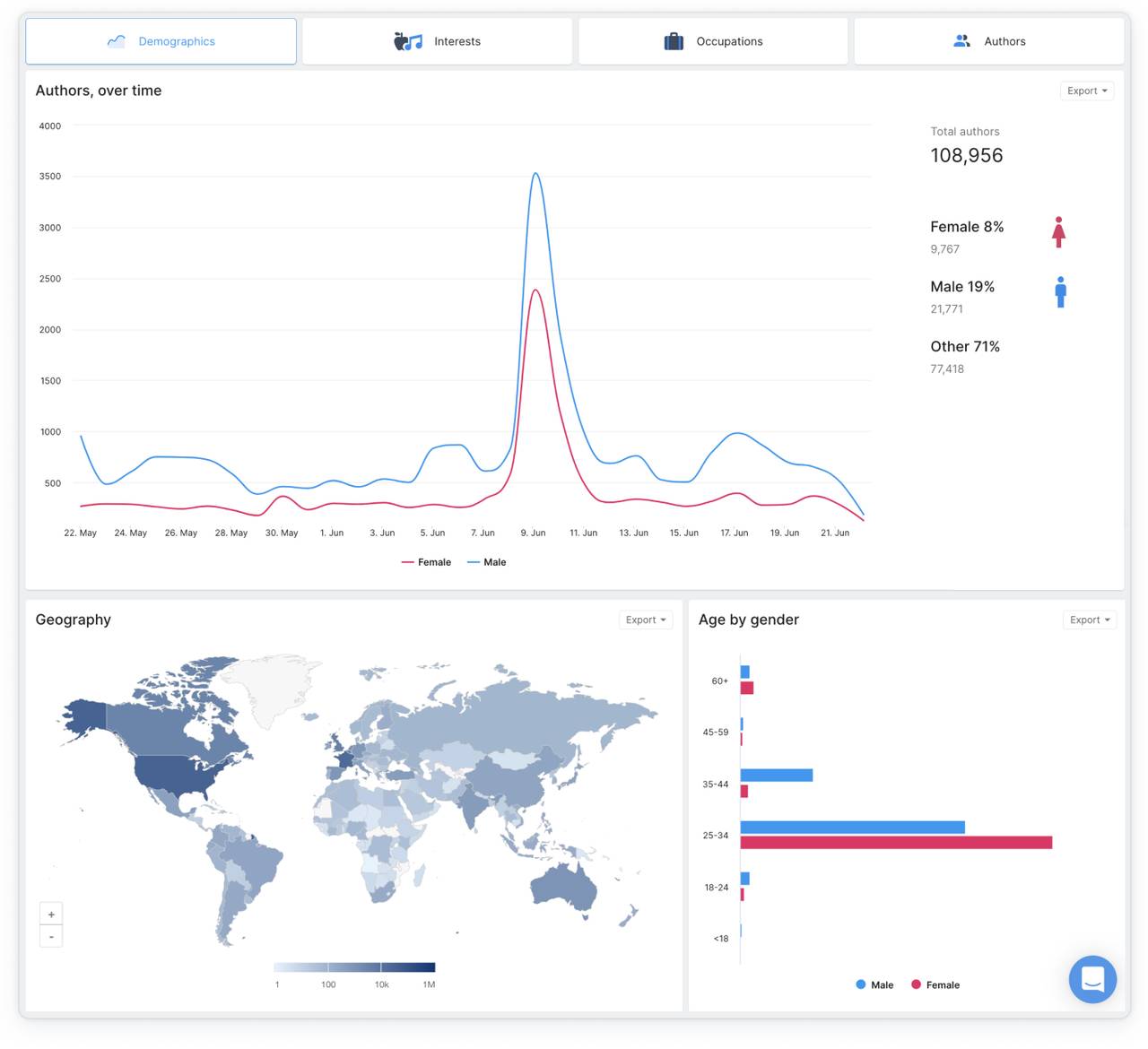
Демографія
Iнтереси
Професії
Aвтори


Ось приклади того, що можуть зробити для вас ці аналітичні модулі:
🌎 Демографія
Допомагає вам визначити демографічні показники людей, які згадують ваш бренд (або будь-яку іншу тему, яку ви відстежуєте): де вони знаходяться, їхню стать та віковий розподіл.
Ви вважаєте, що ваш бренд обговорює переважно жіноча аудиторія? Перевірте це ще раз, можливо ви будете здивовані.


🏓 Інтереси
Дізнайтеся про інтереси своєї аудиторії. Чи є зв’язок із певними видами діяльності, інтересами чи хобі? Чи схильні ваші клієнти до певного способу життя, наприклад, чи захоплюються вони темами здоров’я чи екологічності?
А що з аудиторією вашого конкурента?


💼 Професії
Перегляньте професії та посади людей, які згадують вашу компанію. Уявіть, що ви хочете отримувати сповіщення щоразу, коли «журналіст» або «блогер» висловлюється з приводу вашого бренду. Тепер за допомогою нової аналітики аудиторії YouScan ви можете це робити, наприклад, скориставшись нашою інтеграцією зі Slack.


😎 Автори
Знайдіть найвпливовіших авторів і користувачів, які часто згадують ваш бренд (у позитивному чи негативному ключі). Часто їх згадки вимагають вашої негайної реакції і є найбільш важливими.
Цей звіт також може покращити ваш інфлюенсер-маркетинг, допомагаючи вам знайти нових впливових осіб, з якими можна будувати стосунки.


Досліджуйте аудиторії в усіх популярних соцмережах
Наша аналітика аудиторії не залежить від платформ: на відміну від деяких аналітичних інструментів, які вже доступні на ринку, наша аналітика працює не лише з Twitter, а й з усіма соціальними платформами, де ми можемо отримати доступ до відповідної інформації. Ми застосовуємо наші власні алгоритми штучного інтелекту, щоб обробляти загальнодоступні дані з профілів користувачів, анонімізуючи їх, якщо потрібно.
Отже, YouScan Audience Insights дає вам більш цілісне розуміння вашої аудиторії, що є великою перевагою.
💪 Підказка від профі
В YouScan ви можете налаштовувати дашборди, орієнтовані на споживчі інсайти, відстеження здоров’я бренду або дослідження конкурентів у зв’язку з певною аудиторією.
Скажімо, ви хочете зрозуміти, як конкретна група користувачів (наприклад, геймери) сприймає ваш бренд і вашого конкурента. Відфільтруйте згадки та звіти в YouScan за інтересами та пориньте в море споживчих інсайтів!
Оновлені демографічні звіти та звіти про авторів уже доступні для всіх клієнтів YouScan; інтереси та демографічні показники доступні як окреме доповнення.
Будь ласка, зв’яжіться з нами, якщо ви хочете протестувати YouScan Audience Insights і побачити, що він може зробити для вас!


![PR у соціальних мережах: що це таке та навіщо вашому бренду [2026]](https://cdn-legacy.youscan.io/cdn-cgi/image/metadata=copyright,format=auto,fit=contain,quality=70,width=1280/what-is-pr-in-social-media_.png)
