Базові метрики моніторингу соціальних медіа

За допомогою моніторингу ви можете оцінити присутність вашого бренду в соціальних медіа, а також проаналізувати, наскільки він є впізнаваним серед онлайн-аудиторії.
🤔 Якою є репутація вашого бренду порівняно з конкурентами? 10% негативних згадок на місяць — це багато чи мало у вашій галузі? У яких джерелах про вас говорять найбільше? Скільки людей потенційно можуть побачити пости або статті в ЗМІ про вашу компанію? Наскільки ваша взаємодія з клієнтами якісна?
На ці та багато інших питань ви можете відповісти за допомогою YouScan — системи моніторингу соцмереж. Ми зібрали вісім ключових метрик, які варті вашої уваги:
Присутність бренду в соціальних медіа (кількість усіх згадок за період);
Частка в діалогах (Share of Conversation);
Кількість згадок Word of Mouth (WOM);
Net Sentiment Rate (NSR);
Залучення;
Розподіл джерел;
Потенційне охоплення;
Коефіцієнт впливовості авторів.
Присутність бренду в соціальних медіа
Оцініть загальну кількість згадок вашого бренду, продукту або послуги в різних джерелах за певний період. Це дасть вам змогу зрозуміти загальний інтерес до вашого бренду та відстежувати динаміку обговорень протягом часу.
Ви можете аналізувати зміни обсягів згадувань і виявляти сплески обговорень, щоб розуміти, які події або маркетингові активності викликають найбільший відгук аудиторії.


Частка в діалогах (Share of Conversation)
Кількість згадувань слід вивчати під різними кутами.
Share of Conversation (SOC) показує відсоток згадок про вас порівняно з вашими конкурентами (тобто ваша значущість у галузі).
Наприклад, ви запускаєте нову марку косметики й хочете дізнатися, які конкуренти обговорюються найбільше в соціальних медіа. Аналізуючи ці дані, ви зможете визначити потреби й очікування клієнтів, щоб прийняти обґрунтовані рішення при створенні своїх маркетингових і бізнес-стратегій.


SOC розраховується шляхом ділення загальної кількості згадок за всіма брендами на кількість згадок за конкретним брендом.
Кількість Word of Mouth (WOM) згадувань
Назва бренду може згадуватися в тисячах і навіть десятках тисяч постів. Однак, виникає питання: чи можна розрізнити, яка частина цих публікацій є рекламою, а яка представляє думки та враження аудиторії?
Розібратися у цьому нам допоможе показник WOM-згадувань. Це кількість публікацій, у яких люди описують досвід взаємодії з брендом, висловлюють свої думки та бажання.


Word of Mouth надає вам прямий доступ до реальних відгуків і думок користувачів, що дозволяє краще зрозуміти свою цільову аудиторію, визначити користувацькі потреби та вподобання, а також поліпшити взаємодію з ними.
Ви можете застосувати фільтр WOM під час роботи в потоці згадок і навіть використовувати фільтрування всередині цієї автокатегорії. Наприклад, відключіть категорію “Офіційна відповідь”, щоб у потоці згадувань лишились користувацькі думки, питання, рекомендації, порівняння і скарги.
Також ви можете застосовувати фільтр WOM під час роботи з дашбордами.


Net Sentiment Rate (NSR)
NSR — це співвідношення позитивних і негативних публікацій у потоці згадувань. Відстеження емоційного забарвлення допоможе оцінити загальну реакцію аудиторії на ваш бренд або певні події.


Наприклад, ви запустили нову рекламну кампанію і хочете зрозуміти, як вона сприймається, які емоції викликає в аудиторії та як впливає на репутацію бренду. Для цього виберіть у календарі потрібний період і порівняйте показники.
NSR розраховується за такою формулою:


Також ви можете порівняти ваш показник NSR з конкурентами в галузі:


Залучення
Одним із головних показників інтересу аудиторії до бренду є залучення — тобто сума лайків, коментарів і репостів до постів, у яких він згадується.
Добре розуміння вашої цільової аудиторії, взаємодія з нею та надання цікавого контенту, допоможе підвищити залученість.
Якщо у власних акаунтах можна отримати аналітику за своїми ж постами, то YouScan дає змогу зібрати інформацію практично за всіма публікаціями в Інтернеті, незалежно від автора.
За допомогою YouScan можна аналізувати не тільки загальне залучення, а й залучення окремо взятих постів, авторів і навіть трендів обговорень.


Також ви можете:
Відсортувати згадки за залученням/коментарями, щоб побачити найпопулярніші з них


Перевірити розподіл залученості для згадувань протягом певного часу


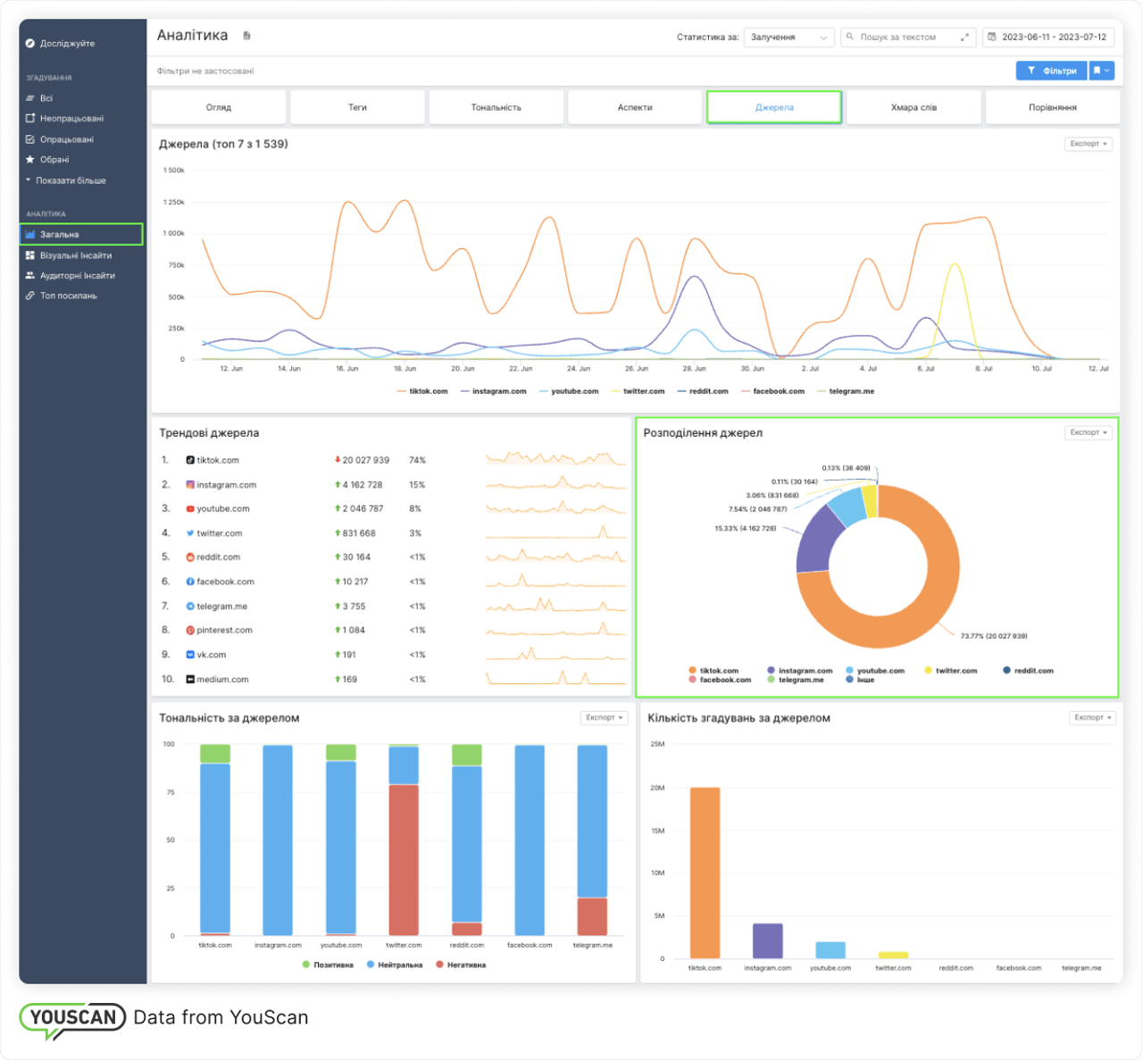
Розподіл джерел
Ця метрика допомагає з'ясувати, у якому джерелі про вас пишуть найчастіше і в якій тональності. Так ви зможете оцінити, яке джерело потребує більше маркетингових і комунікаційних зусиль.


До прикладу, аналізуючи розподіл джерел, ви можете дізнатися, що для компанії Sephora особливо важливим є джерело Pinterest, оскільки воно містить багато фото контенту.


Залежно від цілей бренд може або посилювати присутність в інших соцмережах, або зосередитися над роботою зі згадками на сайті Pinterest — адже саме тут аудиторія бренду найактивніша.
Потенційне охоплення
Потенційне охоплення показує скільки користувачів потенційно могли бачити згадку про вас у соціальних мережах або статтю в ЗМІ.
Майте на увазі, що потенційне охоплення не говорить вам, скільки людей взаємодіяло з контентом. Щоб з'ясувати це, вам потрібно подивитися на показники залученості, такі як лайки, перегляди, коментарі та інші.


Потенційне охоплення ви можете застосовувати щоб:
Cортувати публікації в потоці згадок і знаходити саме ті пости, які потенційно бачила ширша аудиторія


Відстежувати зміни потенційного охоплення за різний період, або навіть створювати індивідуальний віджет у користувацьких панелях для відстеження цієї метрики.


Коефіцієнт впливовості авторів
Коефіцієнт впливовості показує кількість взаємодій з контентом автора відносно кількості переглядів або підписників. Цей показник розраховується стосовно інших авторів на тій же платформі або в тому ж джерелі.
Оцінка впливу варіюється за шкалою від 1 до 10 для кожного автора в порівнянні з середнім коефіцієнтом залученості, який отримали інші автори з того ж джерела.
Показник «Коефіцієнт впливовості» допомагає визначити найбільш впливових авторів за темою. Ви можете використовувати цю інформацію для побудови ефективних стратегій співпраці з впливовими авторами та покращення стосунків з ними.


Ось ми й розглянули віcім базових метрик, які допоможуть вам тримати руку на пульсі онлайн-присутності вашого бренду. Щоб ознайомитися з можливостями YouScan, ви можете спробувати безкоштовне Демо. А якщо у вас виникнуть запитання, звертайтеся до нас за допомогою на адресу support@youscan.io. Ми завжди раді допомогти вам! 🤗



